设备管理工作的好坏以及效益如何度量?常用哪些数据指标?
设备管理是企业管理工作中的重要内容,尤其对于制造业、能源石化、轨道交通、石油石化这样的行业,为了保障设备的正常运行,设备管理更是管理工作的重中之重。在人员众多,设备众多的企业中,业务多样,管理难度很大,如何度量设备管理工作的好坏,是企业面临的一个重要问题。
璞华大数据HawkEye设备智能维保平台在十多年的市场探索中,与客户进行了深入的交流,深度挖掘客户的需求,总结了一套符合客户需求的设备管理指标体系,从各个维度用数据统计的方法来衡量设备管理。
以下列举璞华大数据HawkEye设备智能维保平台指标体系中的部分数据指标及其含义。

一、设备基础管理方面
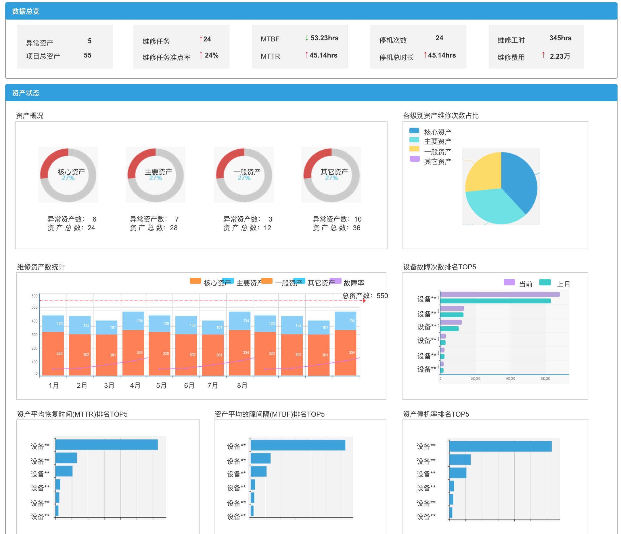
主要包含各个维度的设备资产报表,设备基础信息的管理,包含名称,数量、规格、型号、部门、使用年限,等等;集团层面的报表,部门层面的报表,设备类型层面的报表,时间维度的报表,设备状态层面的报表,等等。通过这些基础报表,从数量上反映设备基础情况。
二、设备状态方面
主要包含设备完好率,反映企业在某个时间节点上总体设备的可工作能力。
设备运行时长,是设备管理统计的重要指标,可以根据运行时长来决定设备是否需要保养。
使用状态,反映设备在当下的状态,闲置、工作、报废,等等。
三、维修方面
平均维修时间MTTR,反映单台设备的故障情况,MTTR越高,表明该设备大部分时间都处于维修状态,表明生产能力不足,无法达到应有的功效。企业应该考虑置换。
维修任务导致停机时间,也是从时间维度上反映设备的故障情况,该时间为累计值,表明在该设备的全生命周期里,每一次的维修任务所导致的累计停机时间。
维修费用统计,可以统计单台设备维修费用,也可以统计总的维修费用,结合设备的生产效益,可以反映该台设备的经济效益。
四、设备故障方面
设备的故障率,反映设备在一定的时间范围内发生故障的频率。
故障次数TOP5,反映某范围内,发生故障次数多的设备的排名。
平均故障时间间隔MTBF,反映某台设备的故障频率。
除以上指标外,还包含工单任务方面的指标,备品备件方面的指标,物联网IOT方面的指标。
所有以上的指标大致可以划分为针对设备的考核指标,针对人的考核指标,针对总体的经济效益的指标。这些指标基本覆盖了设备管理工作的各个业务层面,用可衡量的数据体系来反映和评价设备管理工作的好坏和效益。
